检修描述:一辆2022款宝马iX3,累计行驶里程约为1万km。车主反映,车辆行驶时中央显示屏出现传动系统损坏和高压系统故障的报警,断开启动开关后重新启动,车辆无法进入READY模式,于是要求将车辆拖至4S店进行检修。
故障检测:接车后首先试车验证故障现象。查看控制信息,中央显示屏显示传动系统报警(图1)。

按压启动开关,仪表盘指示灯能够点亮,但车辆无法进入READY模式。举升车辆检查底盘,未发现高压蓄电池底部壳体有碰擦过的痕迹。用故障检测仪检测,读得的故障代码如图2所示,包含“高压系统,识别到绝缘故障:接触器闭合时”“高压蓄电池单元,SME:燃爆式安全开关,控制有故障”等故障代码。

对当前故障代码“高压蓄电池单元,SME:燃爆式安全开关,控制有故障”执行检测计划,提示“诊断已确定高压蓄电池单元中的内部故障”,需要更换存储器管理电子装置(SME)。对存储的高压系统绝缘故障执行检测计划,由于高压系统无法上电,系统提示“高压系统已关闭:不能测量高压系统的绝缘电阻”。 根据安全操作规程,断开高压安全开关,确认高压系统下电的情况下,才能进行下一步检查。当断开高压安全开关后,查看控制信息,没有高压下电的提示。执行检测模块,读取高压下电不显示的原因,提示高压安全开关已断开,但由于高压蓄电池单元中的接触器状态异常,导致高压系统断电不显示。继续执行检测模块,读取高压蓄电池接触器的状态,发现正极接触器和负极接触器均显示为“未知”(图3)。

由于无法确认高压系统是否下电,查询高压车载 网络电路得知,在高压蓄电池上连接有3根高压线缆,分别通往联合充电单元(CCU)、电机电子伺控系统(EME)及直流充电接口。接下来,用故障检测仪分别读取相关高压系统组件的高压电状态,读得联合充电单元高压电状态为9.90 V(图4);读得电机电子伺控系统中间电路电压为10.25 V;读得存储器电子管理装置高压直流母线的电压为10.26 V,高压蓄电池电流为0.01 A。由数据流可知,高压蓄电池已经没有高压电输出。而对于直流充电接口,考虑到故障发生在车辆行驶中,故暂时可以排除直流充电接口存在故障的可能。

由于断开高压安全开关后,车机系统没有出现高压下电提示。尝试断开低压蓄电池连接线,停放一晚,第二天将12 V低压蓄电池连接线恢复连接,接通启动开关,仪表盘出现高压下电提示(图5)。

再次执行高压系统测试模块,故障检测仪提示“高压系统已关闭,且无电压”。读取高压蓄电池接触器的状态,也能够正常显示。由此判断高压系统已正常下电,可以对高压系统进行下一步操作。 对于当前存储的高压绝缘故障,准备专用高压适配器和适配导线对高压系统的绝缘电阻进行测量。查阅相关资料得知,对于第五代高压系统,在高压蓄电池处测量绝缘电阻可分为以下3路:高压蓄电池至直流充电口的高压接口;高压蓄电池至电驱动单元的高压接口及高压蓄电池至联合充电单元的高压接口。 首先脱开高压蓄电池至直流充电接口的高压连接器A332*5B,连接高压适配器,用绝缘电阻测试仪测量连接直流充电接口高压线束的绝缘电阻,在高压适配器上测得HV+端口与SCR端口、HV-端口与SCR端口、SCR端口与HV-端口及SCR端口与HV+端口之间的绝缘电阻,均为550 MΩ,正常。按照同样的方法,测量连接电驱动单元高压线束的绝缘电阻,均为550 MΩ,正常。继续测量连接联合充电单元高压线束的绝缘电阻,分别为0.91 MΩ、0.05 MΩ、0.11 MΩ和0.05 MΩ(图6),均不正常。根据上述检查,判断故障出在联合充电单元或其下游高压组件。

断开联合充电单元下游高压组件,单独测量联合充电单元的绝缘电阻,分别为0.30 MΩ、0.05 MΩ、0.10 MΩ和0.05 MΩ(图7),不正常。对其外围高压组件进行绝缘电阻测量,均为550 MΩ,正常。由此判断联合充电单元存在故障。

鉴于故障诊断仪读取当前故障代码“燃爆式安全开关故障”,执行检测计划时,提示需要更换存储器管理电子装置。将测量数据反馈给厂家技术部,给出的维修方案是,首先更换联合充电单元,接着拆卸高压蓄电池,然后使用EOS测试仪对高压蓄电池进行安全检测,测试通过后,拆开高压蓄电池,更换SME。按照上述方法更换联合充电单元和SME后试车,车辆可以进入READY模式。
检修描述:更换联合充电单元和SME,故障排除。
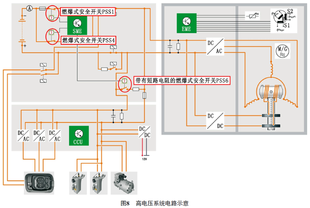
维修小结:如图8所示,第五代高压系统高压蓄电池内部集成了3个燃爆式高压安全开关。其中2个集成在存储器管理电子装置中,为常闭式开关,用于切断高压蓄电池负极线。

另一个集成在高压接线板中,为常开式开关,用于对中间电路电容进行快速放电。燃爆式安全开关会在以下状态介入工作。 (1)如图9所示,当高压系统中的电流过高时,例如高压线缆损坏,短时电流过大,可能会对高压系统造成损坏,存储器管理电子装置检测到高电流后,激活燃爆式高压安全开关PSS4,断开并联的高压电缆后,所有电流只能流过150 A的高压熔丝,实现限制电流输出。

(2)如图10所示,存储器管理电子装置识别到事故后激活其内部2个燃爆式高压安全开关触发,断开高压蓄电池负极。同时,激活中间电路电容器的燃爆式放电电路,对联合充电单元和电机电子伺控系统中的中间电路电容器进行快速放电。在这种情况下,仅需3 ms就可切断高压系统。

二手车源
二手知识









故障自查
维权信息
关注我们